AI Visibility Intelligence
Track how often AI systems mention your brand and where momentum changes.
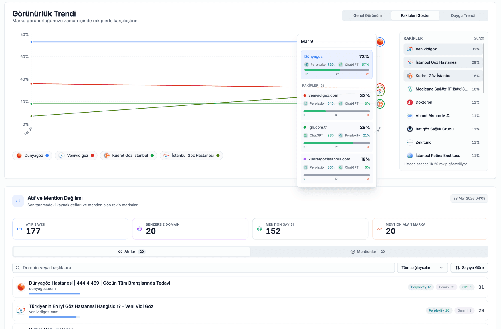
- See how often ChatGPT, Perplexity, and Gemini mention your brand, broken down by platform and week
- Know whether AI is describing you positively, neutrally, or negatively before it costs you traffic
- Track whether your schema and content changes are actually improving your AI mention rate over time



